Balancer подвергся предполагаемой атаке на $70 миллионов
Децентрализованная биржа и автоматизированный маркетмейкер Balancer, возможно, стали жертвой новой атаки после того, как цифровые активы на сумму около $70 миллионов были переведены на только что созданный кошелек.
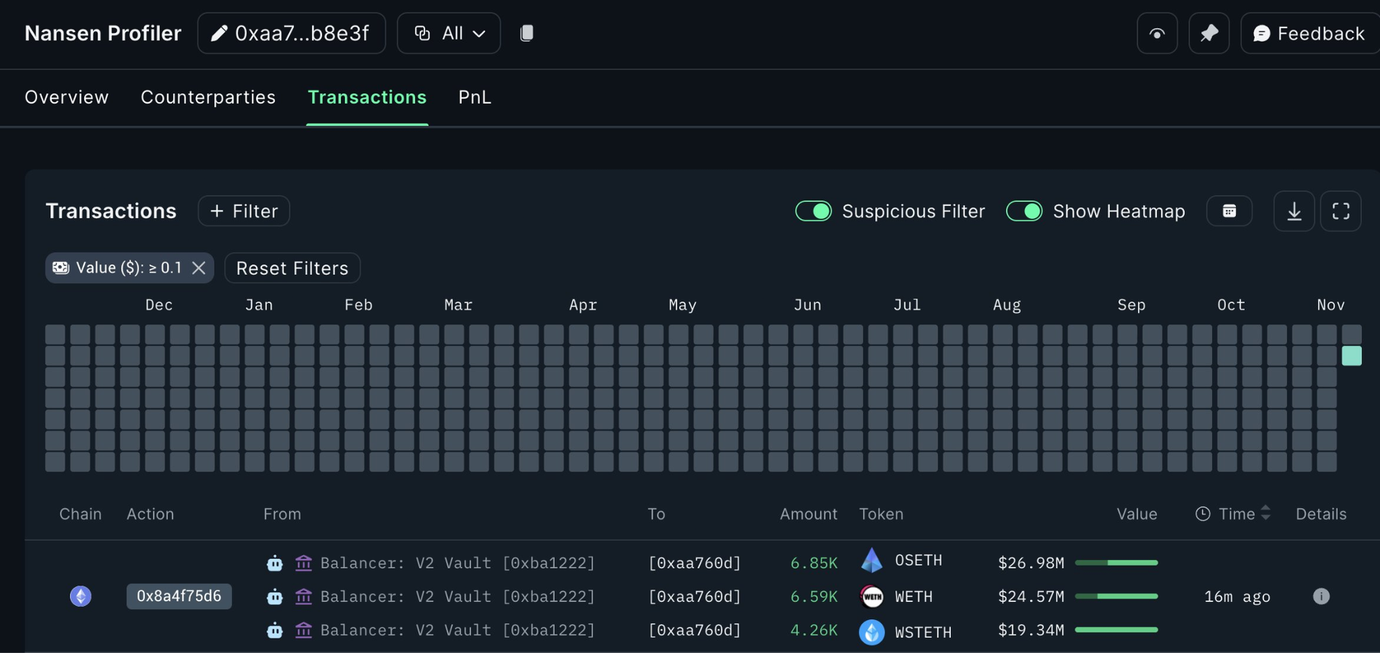
Данные из сети блокчейн показывают, что в рамках протокола децентрализованного финансирования (DeFi) около $70,9 миллиона в токенах жидкого стейкинга Ether (ETH) были переведены на новый кошелек в трех транзакциях, согласно данным Etherscan.
Переводы включали 6,850 StakeWise Staked ETH (OSETH), 6,590 Wrapped Ether (WETH) и 4,260 Lido wstETH (wSTETH), сообщила платформа криптоаналитики Nansen в публикации на платформе X в понедельник.
Балансер пока не подтвердил взлом, но миллионы, поступившие на новый криптокошелек, указывают на то, что переводы были вызваны нарушением безопасности.

Фирма по безопасности блокчейна Cyvers оценила, что в подозрительных транзакциях, связанных с Balancer, было задействовано до $84 миллионов, написала она в публикации на платформе X в понедельник.
Связанные новости: Команда 'SEAL' обнаружила 60 фальшивых IT-работников, связанных с Северной Кореей
Два месяца назад Balancer столкнулся с атакой на свою систему доменных имен (DNS), сообщило протокол 20 сентября. Хакеры перенаправляли пользователей сайта на фишинговый сайт, связанный с вредоносными смарт-контрактами, с целью кражи средств пользователей.
Около $238,000 были украдены во время фишинговой атаки, по данным блокчейн следователя ZachXBT.

Ранее в августе Balancer также подвергся атаке на сумму около $1 миллиона, через неделю после того, как протокол раскрыли "критическую уязвимость", связанную с некоторыми пулами ликвидности.